Примечание: Наш материал относится к сугубо технической тематике. Вопросы законности внесения изменений в конструкцию – тема другой статьи.
Итак, рассмотрим типичный набор электронных дополнений с элементами тюнинга:
- автоматические дневные ходовые огни;
- видео регистратор, который включается вместе с двигателем;
- пневматический сигнал, работающий от электрического компрессора.
Если вы знакомы с электрической частью автомобиля, наверняка знаете, что любой потребитель (фары, стартер, вентиляторы, стеклоподъемники) включается с помощью реле. Это удобно с точки зрения управления, и позволяет разделить тонкие сигнальные провода от толстых питающих кабелей. Для подключения вновь установленных устройств собираем новый блок реле.
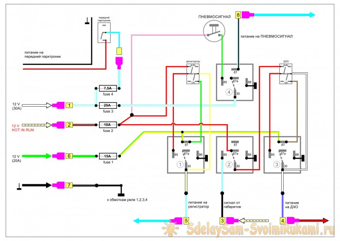
Для начала разберем схему
Алгоритм работы следующий: при запуске двигателя, должны загореться дневные ходовые огни, и включиться регистратор. После глушения мотора, эти устройства выключаются. Кроме того, ДХО должны погаснуть при включении габаритов или головного света: так требует технический регламент.
Для реализации потребуется три стандартных автомобильных реле на 5 контактов (продаются в автомагазине). На схеме обозначены цифрами 1, 2 и 3.
1. Зеленый провод – питающий. 12 вольт через предохранитель постоянно подается на контакты № 87 (нормально разомкнутые) реле 1 и 3. Выходные контакты № 30 соединяются с плюсовыми входами регистратора и модуля ходовых огней. Минусовой провод (масса) можно подключить на корпус автомобиля в месте монтажа устройств.
2. Красный провод на схеме подводит управляющее напряжение 12 вольт, которое появляется после старта двигателя (или поворота ключа зажигания). В автомобильных схемах обозначается как «HOT RUN». Точек подключения достаточно много: от магнитолы до питания бензонасоса. Сигнал несложно найти в описании вашего авто.
3. При появлении 12 вольт на красном проводе (контакт № 85), срабатывают катушки реле 1 и 3, питающее напряжение по зеленому проводу включают регистратор и ДХО (замыкаются контакты № 87 и № 30).
4. На реле 3, управляющее напряжение подводится через нормально замкнутые контакты № 87а и № 30 реле 2. При подаче напряжения на контакт № 85 реле 2, срабатывает катушка и прекращает подачу управляющего напряжения на реле 3. Управляющий сигнал поступает от включенных габаритных огней: ДХО гаснет, а регистратор (через реле 1) продолжает работать.
Схему можно модернизировать, добавив ручное управление. Для этого потребуются трехпозиционные переключатели с тремя парами контактов.
При таком способе подключения, вы можете управлять блоком реле вручную. В режиме «OFF» (среднее положение переключателя) схема отключена. Режим «AVTO» запускает регистратор и ДХО при старте мотора. В положении «ON» вы можете включить оборудование при заглушенном моторе:
- например, регистратор для контроля за автомобилем на парковке у супермаркета;
- или подсветить ворота гаража ходовыми огнями, не включая головной свет.
Инструменты и материалы
1. Для реализации проекта, на aliexpress был приобретен бокс на 6 реле и 6 предохранителей, в комплекте с контактными группами.
2. Переключатели, кнопка для пневматического сигнала, обжимные контакты, автомобильные реле.
3. Провода, кембрики, автомобильная гофра.
4. Бокорезы, пассатижи, комплект снятия изоляции (КСИ), паяльник, изолента, термообжимной кембрик.
Пошаговый процесс монтажа
Перед началом работ желательно распечатать подробную монтажную схему с привязкой к вашему авто: с цветовой маркировкой проводов, точками подключения к питанию. Необходимо промаркировать контакты, иначе возможны ошибки при сборке. На схеме добавлено реле № 4 с кнопкой включения пневмосигнала и выключатель переднего парктроника.
Важно! Внешнее подключение может отличаться в зависимости от марки автомобиля.
1. Выполняем разводку проводов и разъемов для реле согласно схеме.
2. Провода неизбежно будут пересекаться, при хорошей изоляции это не является проблемой.
3. Обжим контактов производится механическим путем, паяльник не используется.
4. После подключения всех проводов, формируем жгуты и укладываем их в гофру.
5. Для подключения управляющих и питающих проводов удобно использовать готовый разъем: в данном случае от подрулевого переключателя классики ВАЗ.
6. Если блок реле устанавливается под капот, его необходимо закрыть штатной крышкой. При салонном монтаже это не обязательно.
7. Подсоединяем переключатели с помощью обжимных разъемов.
8. Собираем тестовую схему для проверки правильности монтажа (разумеется, за пределами автомобиля и с входным предохранителем). Моделируем все режимы.
Монтаж проводов внутри автомобиля
Питание можно взять непосредственно от клеммы аккумулятора, через предохранитель. Или найти в штатном блоке предохранителей точку включения (необходима схема вашего автомобиля).
Важно! В данном боксе с aliexpress есть входные предохранители для каждой линии.
Вся дополнительная проводка выполняется в гофре, крепится на кузов стяжками.
Через штатные отверстия в моторном щите жгут заводится в салон.
Внутри салона кабель также укладывается в гофру, и крепится к элементам конструкции.
Все соединения производятся с помощью пайки, изолируются термокебриком и снова в гофру.
Для оперативного соединения можно использовать быстросъемные разъемы (с того же aliexpress).
Сигнал от габаритов не обязательно брать возле фар. Достаточно сделать отвод (с помощью пайки) от разъема блока управления светом.
Устанавливаем переключатели (кнопки) в салоне. Выбираем элементы панелей, без нарушения дизайна.
Переключатели должны быть доступны и малозаметны: например, в нишах для мелочевки.
Все провода подключаются с помощью съемных контактов: для удобства демонтажа при разборке салона.
В итоге управляющие и питающие провода с контактными разъемами сосредотачиваются в месте установки блока реле.
Выполняем пробное включение по схеме, проверяем работоспособность.
В данном случае, блок реле установлен в напольную консоль между водителем и пассажиром. Место монтажа индивидуально для разных автомобилей. Для фиксации можно изготовить кронштейны.
Проверяем предохранители в блоке.
Окончательно закрепляем модуль в консоли.
Длинные провода от переключателей отсоединяем, устанавливаем переключатели в нишу, собираем обратно.
Подключение пневматического сигнала
Включается отдельно от штатного клаксона, кнопкой на панели управления. Для запуска мощного компрессора установлено реле (на схеме: № 4). Сам сигнал крепится на элемент рамы или защиту днища.
Проводка аккуратно укладывается в подкапотном пространстве.
Гофра опускается к месту монтажа, питающий провод соединяется с компрессором пневмосигнала.
Почему через реле? Прямое подключение расплавит кнопку сигнала после 10 нажатий: ток пневмокопрессора порядка 15 ампер.
Важно: Прямое подключение питания (используя штатные предохранители автомобиля) нежелательно. В случае короткого замыкания вы можете обесточить важные узлы электросхемы.
Любое дополнительное устройство подключается через свой предохранитель.















































